Edit Sell After Transfer

Used to edit a sell after transfer task

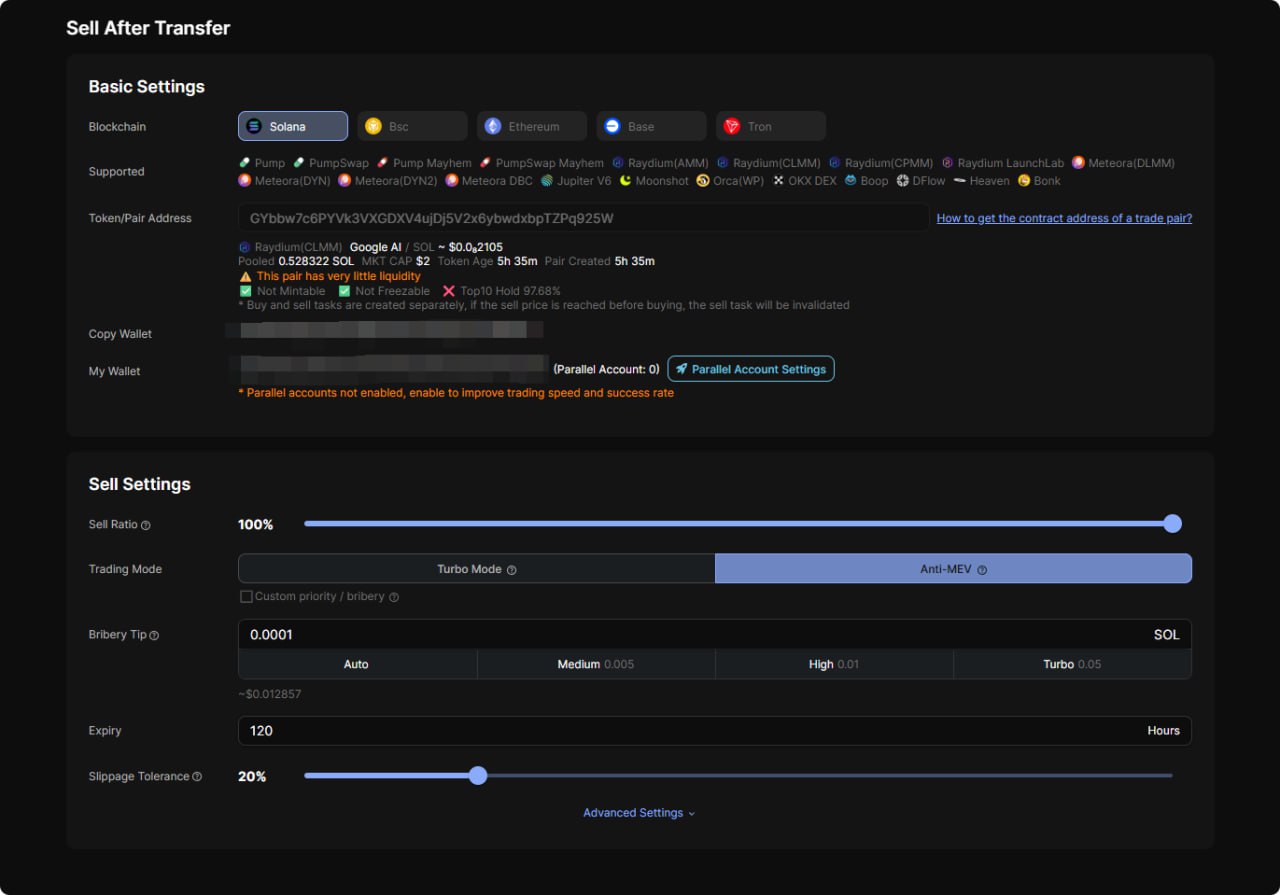
Body Params
string
required

Sell after transfer task id

boolean

"true" means enabling sell after transfer task

number

Sell ratio (0-1), 0.5 means sell 50%

boolean

"true"means both the priority fee (priorityFee) and the bribery tip (jitoTip) fields are valid, and the system will execute the transaction based on the provided values (null indicates automatic priority fee / bribery tip). "false"means that in turbo mode, only the priority fee (priorityFee) is valid, while in anti-MEV, only the bribery tip (jitoTip) is valid, and the system will allocate them automatically

string

Priority Fee (SOL), valid for Solana, empty string means use auto priority fee

boolean

"true"means enable anti-MEV mode

number

Bribery tip used by Anti-MEV (Solana), required when "jitoEnabled" or "customFeeAndTip" is true (null indicates automatic priority fee / bribery tip)

integer

Task duration, max 432000000 (milliseconds)

number

MAX slippage tolerance (0.00-1.00), when buying, it represents the difference between the actual price and the expected price. When selling, it represents the difference between the expected price and the actual price, the difference multiplier = 1/(1-slippage), 0.5 means a maximum of 2 times the accepted spread, 1 means unlimited spreads

integer

Number of concurrent nodes (1-3)

integer

Number of retries after failure (0-10)

Response

Language
LoadingLoading…
Response
Choose an example:
application/json